如下圖所示,框選區域為AcyMailing的入口和各個設置項,這個教程中我們將按照順序逐個講解每個選項是干嘛的。

Dashboard
這是該插件的儀表板,主要展示了一些插件的統計數據,例如上圖中顯示了
過去30天一共有15個用戶訂閱;
0個郵件打開率(即打開郵件的用戶數 ÷ 成功發送的郵件總數 × 100%);
0個用戶點擊率(即點擊鏈接的用戶數 ÷ 打開郵件的用戶數 × 100%)
等等各項統計數據。
Subscription forms
這個選項中,顯示了所有的訂閱表單。如下圖所示,這里顯示這個網站只有一個訂閱表單。【用戶可以點擊表單名字進去進行編輯表單內容】

編輯界面如下所示,框住區域為表單預覽。注意表單的位置不是圖中所示位置,而是你在哪里引用了這個表單。

Subscribers

如上圖所示。點進Subscribers之后,可以看到該界面。其中:
① 是所有訂閱者的列表,顯示了訂閱者的郵箱、名字、訂閱日期、語言等內容,點擊一個進去之后可以看到訂閱者的詳細信息。
② 是導出所有訂閱者信息。
③ 是導入訂閱者信息,此處的格式,可以參考②中導出的表格模板。
④ 是用來關鍵詞搜索訂閱者的。
⑤ 是清理掉虛假賬戶,比如虛假的電子郵件地址或使用不存在的地址的用戶。【不過這個不是免費的】
⑥ 這個是用來手動創建訂閱用戶的功能。
導出訂閱者信息
如下圖所示為導出界面,這里您可以選擇導出訂閱者的哪些字段、導出的字符格式等等,選擇完之后點擊“Export subscribers”即可導出。

創建訂閱用戶
如下圖所示,把框選區域資料填上之后,最后點擊Save保存即可。

Custom fields
這個是自定義字段,默認插件沒提供的字段您可以在這里添加,但是這是付費功能,您需要把插件升級才能用。

Lists
List是用來給用戶分類的一個功能,您可以根據不同維度創建多個郵件分類,將訂閱用戶歸入到對應的分類列表中。如下圖所示,便是兩個郵件分類列表

Emails
如下圖所示,該頁面分別可以查看郵件(Campaigns)、定時發布郵件(Follow
-up)、歡迎電子郵件(Welcome emails)、取消訂閱電子郵件(Unsubscribe emails)

發送郵件
如上圖所示,點擊Create,可以進入郵件編輯流程。

首先,如上圖所示,您可以選用一個模板,進行創建郵件。如這里選擇第一個空模板,然后點擊“Start from empry template”開始創建郵件。

如下圖所示為編輯頁面,在這里您可以創建精美的郵件頁面。您可以從框選區域選擇需要的板塊,如標題、文字、按鈕等,然后將其拖拽到頁面中,通過點擊頁面中的組件,您還可以對其的樣式進行編輯。最后,點擊右上角保存。

然后會自動進入如下頁面等待片刻

然后您可以在這里編輯郵件的一些字段,比如主題、標簽(用戶分類)、選擇附件,編輯好之后繼續點擊“Save&Continue”進入下一步。
進入如下圖所示步驟,即填寫收件人,選擇其中一個用戶分類或多個分類,繼續點擊“Save&continue”

進入這個頁面后,繼續點擊“Save&continue”

進入這個頁面,您可以在這里設置郵件的發送設置,例如發件人的姓名、回復人姓名、密件抄送、來自電子郵件、回復電子郵件、退回電子郵件,這是好之后點擊“Save&continue”進入下一步。

這一步是用來測試的,您可以設置發送測試郵件到哪里,測試的文字。然后點擊Send a test,即可發送測試郵件。最后郵件沒問題了,您可以點擊“Save&continue”進入下一步,

這里顯示了您的郵件的詳細信息,確認沒有問題后,您可以點擊“Save as draft”另存為草稿。也可以點擊“Add to the queue”把郵件添加到隊列中。

添加到隊列中后,您可以在列表中看到郵件發送的進度。如進度中暫時是”0%“

最后繼續點擊菜單中的Email,可以看到剛才發送的郵件已經成功發送給兩個訂閱者。

Templates
該頁面顯示了一些默認模板,如汽車、鞋子,您可以在這里下載自己喜歡的模板進行使用。也可以通過Import導入自己的模板,也可以點擊Create創建自己的模板。

Email overrides
這個功能是自動發送郵件,它屬于付費功能。
Queue
這是一個隊列目錄,主要展示了正在隊列中的郵件。

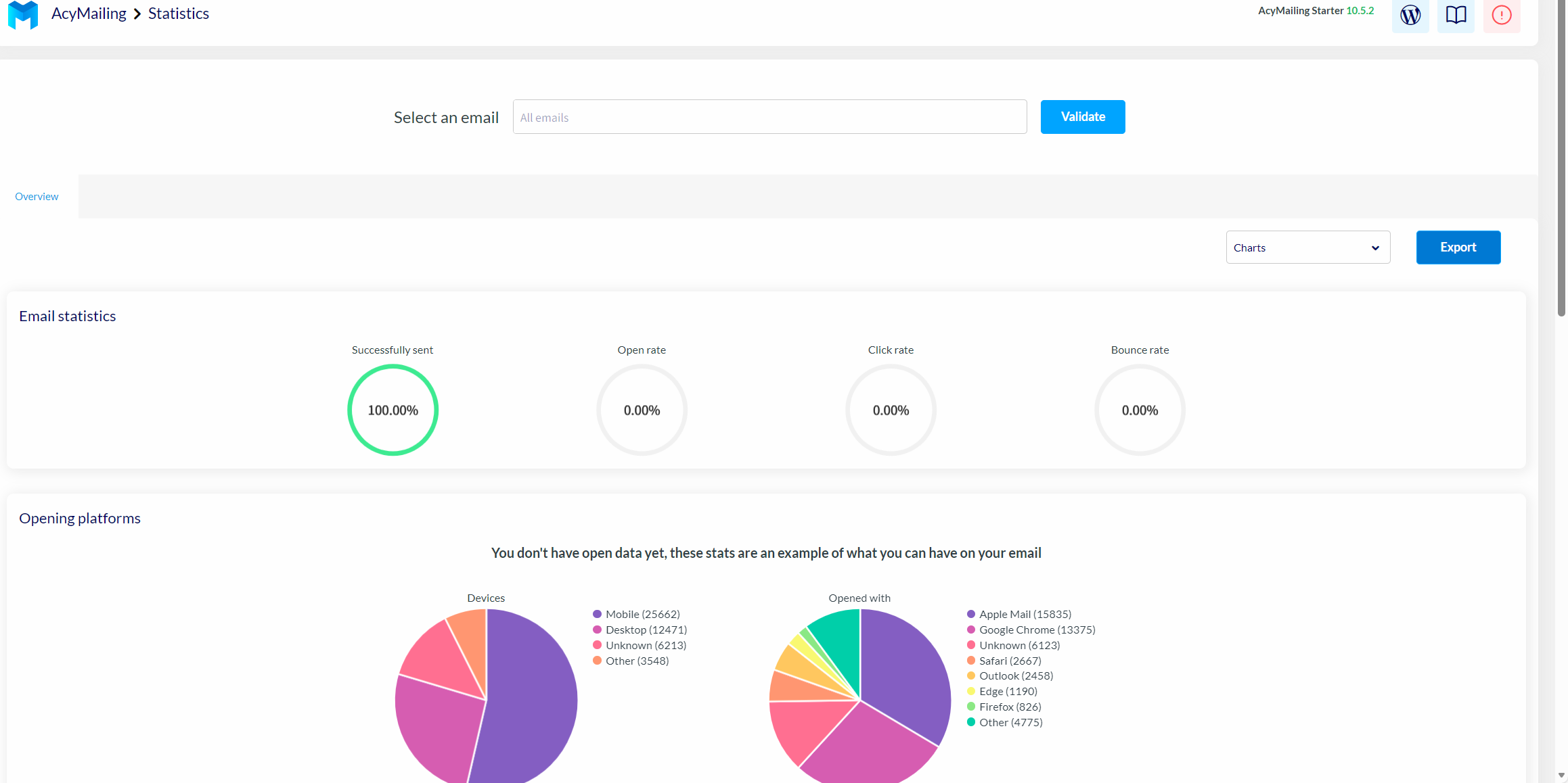
Statistics
這是一個統計界面,主要展示了郵件的發送成功率、打開率、點擊率等信息。

Add-ons
這里是郵件的一些附加組件。您可以在電子郵件中插入網站的新聞、頁面等內容。點擊齒輪狀的設置,您可以進行設置它,點擊課本圖標,您可以跳轉到官網查看該處的詳細介紹。

Configuration
這里主要展示了關于郵件的一些配置。

License
這個頁面是許可證,需要購買pro版本的功能。

Mail settings
這個頁面主要設置發件人的信息,包括發件人姓名、郵件,退回的電子郵件等信息,在發送郵件時這些預填寫的信息可以默認出現,當然也可以發件時新填寫信息。


Queue process
這個設置是隊列進程。可以設置隊列處理、手動發送的流程,最大的嘗試發送次數等信息。

Subscription
這個是訂閱的相關設置,比如允許未登錄的用戶訂閱、訂閱是否需要確認等。

Bounce handling
這里是退回處理,需要升級才能使用。

Data collection
這里是數據采集的相關設置。如可以設置允許用戶導出或刪除數據,跟蹤點擊次數等信息。

Security
這是安全的相關設置,這部分功能需要專業版才能開放。

Languages
這里是插件的語言設置,可以設置AcyMailing 插件后臺管理界面的顯示語言。

Go Pro
此處是用來升級的,如下圖所示


